
Hierarki data sering kali sulit dipahami jika hanya disajikan dalam bentuk tabel atau teks. Di sinilah peran sunburst chart menjadi sangat penting. Sunburst chart adalah jenis visualisasi data yang dirancang untuk menampilkan struktur hierarki dalam bentuk lingkaran berlapis. Setiap lapisan menunjukkan tingkat hierarki yang berbeda, sehingga Anda dapat memahami hubungan antar data dengan lebih mudah.
Dengan menggunakan FineBI, Anda dapat membuat sunburst chart secara efisien. FineBI menyediakan alat yang intuitif untuk memvisualisasikan data hierarki, membantu Anda mengidentifikasi pola dan memahami data secara mendalam. Hal ini sangat berguna dalam analisis data yang kompleks.
Catatan: Semua grafik, dashboard, dan analisis dalam artikel ini dibuat dengan alat BI mandiri, FineBI. Rasakan bedanya pembuatan grafik dan analisis data dengan FineBI.

Sunburst chart adalah jenis visualisasi data yang digunakan untuk menampilkan data hierarki dalam bentuk lingkaran berlapis. Setiap lapisan lingkaran mewakili tingkat hierarki yang berbeda, dimulai dari pusat hingga ke tepi luar. Dengan desain ini, kamu dapat melihat hubungan antar data secara menyeluruh dan mendalam.
Konsep dasar dari sunburst chart adalah menyederhanakan data yang kompleks menjadi visualisasi yang intuitif. Kamu tidak perlu membaca tabel panjang atau grafik yang rumit. Sebaliknya, kamu hanya perlu melihat pola lingkaran untuk memahami struktur data. FineBI, sebagai software analisis data, mempermudah kamu membuat sunburst chart dengan fitur drag-and-drop yang intuitif. Kamu bisa langsung mengimpor data dan mengubahnya menjadi visualisasi yang menarik.

Struktur hierarki dalam sunburst chart dimulai dari lingkaran pusat. Lingkaran ini biasanya mewakili kategori utama atau akar dari data. Dari sana, lapisan-lapisan berikutnya menunjukkan subkategori atau data turunan. Semakin jauh dari pusat, semakin detail informasi yang ditampilkan.
Misalnya, jika kamu ingin menganalisis struktur organisasi perusahaan, lingkaran pusat bisa mewakili perusahaan secara keseluruhan. Lapisan berikutnya menunjukkan divisi-divisi utama, dan lapisan selanjutnya menggambarkan tim atau individu dalam divisi tersebut. Dengan FineBI, kamu dapat dengan mudah mengatur hierarki ini sesuai kebutuhanmu. FineBI juga memungkinkan kamu untuk menyesuaikan warna dan ukuran setiap segmen, sehingga data lebih mudah dipahami.

Sunburst chart memiliki keunikan dibandingkan jenis chart lainnya, seperti pie chart atau bar chart. Pie chart hanya menampilkan data dalam satu tingkat, sedangkan sunburst chart mampu menampilkan banyak tingkat hierarki sekaligus. Bar chart, di sisi lain, lebih cocok untuk membandingkan data kuantitatif, tetapi kurang efektif untuk menunjukkan hubungan hierarki.
Keunggulan utama sunburst chart adalah kemampuannya untuk menyajikan data hierarki secara visual dan interaktif. Dengan FineBI, kamu tidak hanya bisa membuat sunburst chart, tetapi juga mengintegrasikan data dari berbagai sumber. FineBI mendukung analisis data yang lebih mendalam dengan fitur seperti drill-down, yang memungkinkan kamu mengeksplorasi detail data hanya dengan beberapa klik.

Sunburst chart membantu kamu memahami data hierarki dengan cara yang lebih sederhana. Visualisasi ini menyajikan data dalam bentuk lingkaran berlapis, di mana setiap lapisan menunjukkan tingkat hierarki yang berbeda. Kamu dapat melihat hubungan antar data secara langsung tanpa perlu membaca tabel yang panjang atau grafik yang rumit.
FineBI mempermudah proses ini dengan fitur visualisasi yang intuitif. Kamu hanya perlu mengimpor data ke dalam FineBI, lalu menggunakan fitur drag-and-drop untuk membuat sunburst chart. Dengan FineBI, kamu dapat menyesuaikan warna, ukuran, dan tata letak setiap segmen agar lebih mudah dipahami. Hal ini sangat berguna untuk menyajikan data hierarki dalam presentasi atau laporan bisnis.

Sunburst chart tidak hanya memvisualisasikan data, tetapi juga membantu kamu menemukan pola dan hubungan antar data. Misalnya, kamu dapat melihat bagaimana kategori utama terhubung dengan subkategori, atau bagaimana data turunan memengaruhi keseluruhan struktur. Pola-pola ini sering kali sulit ditemukan jika hanya menggunakan tabel atau grafik biasa.
FineBI menawarkan fitur drill-down yang memungkinkan kamu mengeksplorasi detail data dengan mudah. Kamu bisa mengklik segmen tertentu untuk melihat informasi lebih mendalam. Dengan fitur ini, kamu dapat mengidentifikasi pola yang relevan dan membuat keputusan berdasarkan data dengan lebih cepat. FineBI juga mendukung integrasi data dari berbagai sumber, sehingga kamu dapat menganalisis data secara komprehensif.

Analisis data yang kompleks sering kali membutuhkan alat yang canggih dan mudah digunakan. FineBI adalah solusi yang tepat untuk kebutuhan ini. Dengan FineBI, kamu dapat menggabungkan data dari berbagai sumber, membuat visualisasi yang menarik, dan menganalisis data secara mendalam. FineBI dirancang untuk mempermudah semua pengguna, termasuk mereka yang tidak memiliki latar belakang teknis.
Untuk membuat sunburst chart menggunakan FineBI, kamu dapat mengikuti panduan langkah demi langkah yang tersedia di dokumentasi resmi FineBI. Prosesnya melibatkan pengimporan data, pengaturan hierarki, dan penyesuaian visualisasi. Setelah selesai, kamu akan memiliki sunburst chart yang dapat digunakan untuk presentasi, laporan, atau analisis bisnis. Dengan FineBI, kamu dapat mengubah data mentah menjadi wawasan yang berharga.


Lingkaran pusat dalam sunburst chart adalah inti dari hierarki data. Bagian ini biasanya mewakili kategori utama atau akar dari struktur data. Misalnya, jika kamu menganalisis struktur organisasi, lingkaran pusat dapat menggambarkan perusahaan secara keseluruhan. Semua data lain yang berada di lapisan luar akan terhubung langsung ke lingkaran ini.
Dengan FineBI, kamu dapat dengan mudah menentukan elemen yang akan ditempatkan di lingkaran pusat. FineBI memungkinkan kamu untuk mengimpor data dari berbagai sumber dan mengatur hierarki dengan fitur drag-and-drop. Hal ini mempermudah kamu untuk memvisualisasikan data inti secara jelas dan terstruktur.

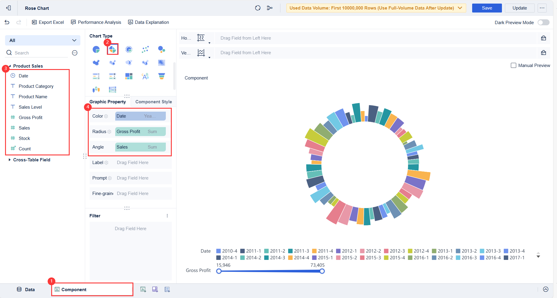
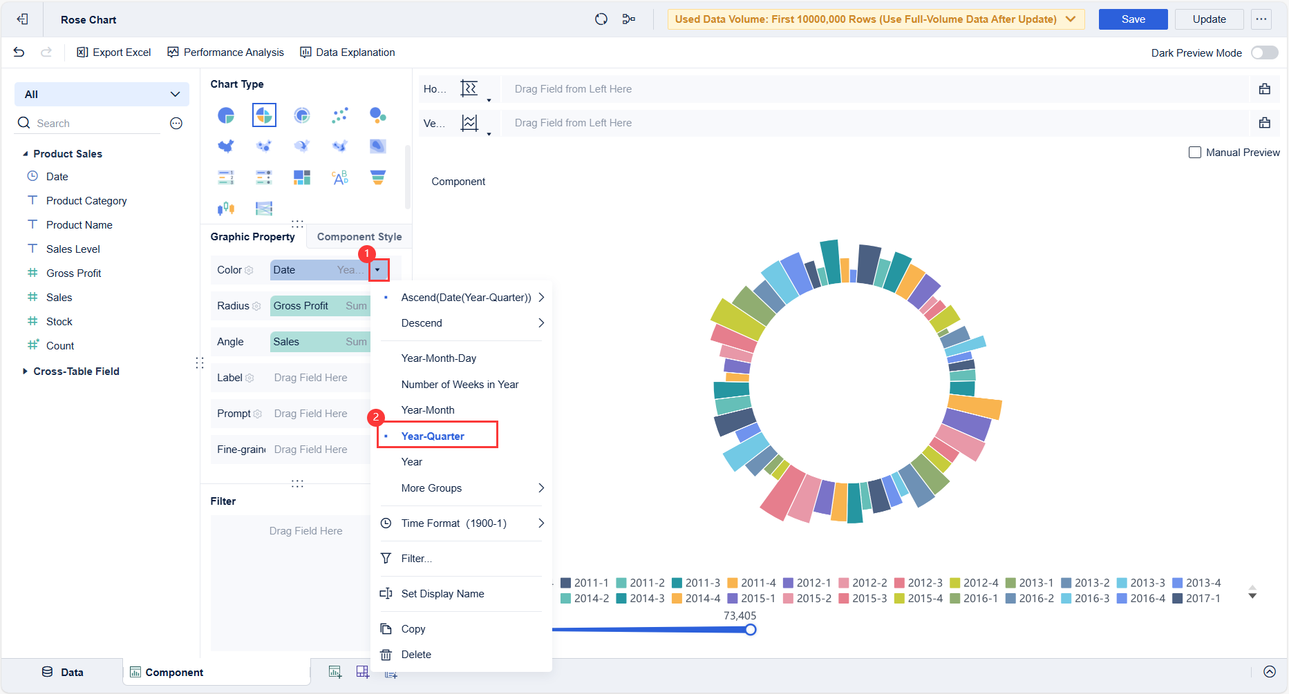
Lapisan-lapisan dalam sunburst chart mewakili tingkat hierarki yang berbeda. Lapisan pertama setelah lingkaran pusat menunjukkan subkategori utama. Lapisan berikutnya menggambarkan subkategori yang lebih rinci, dan seterusnya. Semakin jauh lapisan dari pusat, semakin spesifik informasi yang ditampilkan.
Untuk membaca lapisan ini, kamu cukup mengikuti pola dari pusat ke luar. Setiap segmen dalam lapisan menunjukkan hubungan langsung dengan segmen di lapisan sebelumnya. FineBI mempermudah proses ini dengan fitur interaktif seperti drill-down. Kamu dapat mengklik segmen tertentu untuk melihat detail lebih lanjut tanpa kehilangan konteks data secara keseluruhan.

Warna dan ukuran dalam sunburst chart memberikan dimensi tambahan untuk memahami data. Warna sering digunakan untuk membedakan kategori atau status tertentu, sedangkan ukuran segmen menunjukkan proporsi atau nilai kuantitatif. Kombinasi ini membantu kamu mengidentifikasi pola dan anomali dengan cepat.
FineBI menawarkan berbagai opsi untuk menyesuaikan warna dan ukuran segmen. Kamu dapat memilih skema warna yang sesuai dengan kebutuhan analisismu. Selain itu, FineBI memungkinkan kamu untuk mengatur ukuran segmen berdasarkan metrik tertentu, seperti jumlah penjualan atau jumlah pengguna. Dengan fitur ini, kamu dapat membuat visualisasi yang lebih informatif dan menarik.

Sunburst chart mempermudah kamu dalam memahami data hierarki yang kompleks. Dengan struktur lingkaran berlapis, kamu dapat melihat hubungan antar data secara langsung. Setiap lapisan mewakili tingkat hierarki yang berbeda, sehingga kamu tidak perlu membaca tabel panjang atau grafik yang rumit.
FineBI memberikan solusi praktis untuk membuat sunburst chart dengan cepat. Kamu hanya perlu mengimpor data, mengatur hierarki, dan memilih visualisasi yang sesuai. Fitur drag-and-drop di FineBI membuat proses ini menjadi sangat intuitif. Kamu juga dapat menyesuaikan warna dan ukuran segmen untuk menyoroti informasi penting. Dengan cara ini, data hierarki yang rumit dapat disajikan dengan lebih sederhana dan mudah dipahami.

Sunburst chart tidak hanya fungsional, tetapi juga memiliki daya tarik visual yang tinggi. Kombinasi warna, ukuran, dan tata letak lingkaran membuat data terlihat lebih menarik. Representasi ini membantu kamu menyampaikan informasi dengan cara yang lebih efektif, terutama dalam presentasi atau laporan bisnis.
FineBI memungkinkan kamu untuk menciptakan visualisasi yang menarik dengan berbagai opsi kustomisasi. Kamu dapat memilih skema warna yang sesuai dengan tema presentasi atau kebutuhan analisis. Selain itu, FineBI mendukung berbagai jenis grafik lainnya, sehingga kamu dapat menggabungkan sunburst chart dengan visualisasi lain untuk memberikan gambaran yang lebih komprehensif.


Sunburst chart sangat efektif untuk memvisualisasikan struktur organisasi perusahaan. Dengan lingkaran pusat yang mewakili perusahaan secara keseluruhan, lapisan-lapisan berikutnya dapat menunjukkan divisi, departemen, hingga individu dalam organisasi. Kamu dapat melihat hubungan hierarki ini secara langsung tanpa perlu membaca dokumen panjang.
FineBI mempermudah proses ini dengan fitur drag-and-drop yang intuitif. Kamu hanya perlu mengimpor data organisasi ke dalam FineBI, mengatur hierarki, dan memilih sunburst chart sebagai jenis visualisasi. Dengan FineBI, kamu juga dapat menyesuaikan warna dan ukuran segmen untuk menyoroti divisi atau departemen tertentu.

Berikut adalah perbandingan beberapa jenis visualisasi yang sering digunakan untuk analisis struktur organisasi:
| Jenis Visualisasi | Deskripsi |
|---|---|
| Sunburst Chart | Digunakan untuk merepresentasikan data yang memiliki hubungan berjenjang. |
| Diagram Pohon | Menyajikan data dalam bentuk hierarki yang mudah dipahami. |
| Dendrogram | Memvisualisasikan hubungan antar kategori dalam struktur yang teratur. |
Dari tabel ini, kamu dapat melihat bahwa sunburst chart memiliki keunggulan dalam menyajikan data hierarki secara visual dan interaktif. FineBI memungkinkan kamu untuk memanfaatkan keunggulan ini dengan mudah.
Sunburst chart juga berguna untuk menganalisis distribusi kategori produk. Kamu dapat memulai dengan lingkaran pusat yang mewakili total produk, lalu lapisan-lapisan berikutnya menunjukkan kategori utama, subkategori, hingga produk individu. Dengan cara ini, kamu dapat memahami bagaimana produk tersebar di berbagai kategori.

FineBI menyediakan alat yang memungkinkan kamu untuk mengimpor data penjualan atau inventaris produk. Kamu dapat membuat sunburst chart untuk melihat distribusi kategori produk secara visual. Fitur drill-down di FineBI memungkinkan kamu mengeksplorasi detail setiap kategori hanya dengan beberapa klik. Hal ini membantu kamu mengidentifikasi kategori yang paling menguntungkan atau yang memerlukan perhatian lebih.

Sunburst chart juga dapat digunakan untuk menganalisis pola perilaku pengguna dalam aplikasi atau situs web. Lingkaran pusat dapat mewakili total pengguna, sementara lapisan-lapisan berikutnya menunjukkan aktivitas mereka, seperti halaman yang dikunjungi, waktu yang dihabiskan, atau tindakan yang diambil. Kamu dapat melihat pola ini secara langsung dan menemukan area yang perlu ditingkatkan.
FineBI mempermudah analisis ini dengan fitur visualisasi yang interaktif. Kamu dapat mengimpor data pengguna dari berbagai sumber, seperti log aktivitas atau database aplikasi. Dengan FineBI, kamu dapat membuat sunburst chart untuk memahami perilaku pengguna secara mendalam. Fitur ini membantu kamu membuat keputusan berdasarkan data untuk meningkatkan pengalaman pengguna.

FineBI adalah alat yang sangat intuitif untuk membuat sunburst chart. Kamu dapat mengikuti langkah-langkah berikut untuk memulai:





FineBI juga menyediakan dokumentasi lengkap yang dapat membantumu memahami setiap langkah. Dengan alat ini, kamu dapat membuat visualisasi yang menarik dan informatif dalam waktu singkat.
Sunburst chart adalah alat yang sangat efektif untuk memahami data hierarki. Visualisasi ini mempermudah kamu melihat pola dan hubungan antar data secara intuitif. Dengan FineBI, kamu dapat membuat sunburst chart dengan cepat dan mudah. Alat ini memungkinkan kamu mengimpor data, mengatur hierarki, dan menyesuaikan visualisasi sesuai kebutuhan. Cobalah menggunakan FineBI untuk mengubah data mentah menjadi wawasan yang berharga. Panduan lengkap tersedia di situs resmi FineBI untuk membantu kamu memulai.
5 Tahap Untuk Membuat Diagram Gantt
Cara Mudah Membuat Histogram untuk Pemula
Cara Mudah Membuat Diagram Garis untuk Pemula
Cara Membaca Data Dalam Diagram Batang
Menjelajahi Keajaiban Data: Contoh dan Pertimbangan Visualisasi Data
Panduan Utama Visualisasi Data Dalam Berbagai Industri
15 Alat Visualisasi Data Terbaik di Tahun 2024
Apa Itu Dashboard dan Cara Memvisualisasikan Data
Cara Membuat Visualisasi Data yang Efektif
22 Jenis Visualisasi Untuk Meningkatkan Visualisasi Analisis Anda


Penulis
Lewis
Analis Data Senior di FanRuan
Artikel Terkait

Perbandingan 7 Data Visualization Tools untuk Bisnis 2026: Mengapa FineReport Layak Masuk Shortlist
What is "data visualization tools" . data visualization tools adalah perangkat lunak yang mengubah data mentah menjadi grafik, $1, peta, dan $1 visual agar pola, tren, serta anomali lebih cepat dipahami. Bagi bisnis, ala
Lewis Chou
2026 April 13

Cara Memasukkan Gambar Excel ke Dalam Sel dengan Mudah
Masukkan gambar excel ke dalam sel dengan mudah agar gambar menempel rapi, mengikuti ukuran sel, dan worksheet tampak profesional tanpa ribet.
Lewis
2025 Agustus 06

Langkah Membuat Grafik di Excel untuk Pemula dengan Mudah
Ikuti langkah mudah membuat grafik di Excel untuk pemula. Visualisasikan data dengan cepat dan hasilkan grafik menarik tanpa pengalaman khusus.
Lewis
2025 Agustus 06