Boxplot adalah alat visualisasi data yang sangat berguna dalam statistik deskriptif. Dengan boxplot, Anda dapat dengan mudah memahami distribusi data melalui elemen-elemen seperti kuartil, median, dan titik ekstrim. Boxplot membantu Anda mengidentifikasi rentang data dan karakteristik distribusi, termasuk simetri dan penyebaran data. Dalam analisis data eksploratif, boxplot memudahkan Anda untuk mendeteksi tren dan anomali.
Boxplot adalah grafik statistik yang digunakan untuk menggambarkan distribusi data numerik. Anda dapat melihat bagaimana data tersebar dengan jelas melalui elemen-elemen seperti kuartil, median, dan titik ekstrim. Boxplot memberikan gambaran visual yang efektif tentang distribusi data. Dengan boxplot, Anda bisa mengidentifikasi rentang data, memvisualisasikan kuartil, dan mendeteksi outlier. Boxplot sangat berguna dalam analisis data eksploratif dan membantu Anda membandingkan distribusi antar data.
Boxplot pertama kali diperkenalkan oleh John Tukey, seorang ahli statistik terkenal, pada tahun 1970-an. Tukey mengembangkan boxplot sebagai bagian dari pendekatan statistik deskriptif yang lebih luas. Tujuannya adalah untuk memberikan cara yang sederhana dan efektif dalam menggambarkan distribusi data. Sejak saat itu, boxplot telah menjadi alat yang populer dalam analisis data. Anda dapat menggunakannya untuk memahami karakteristik distribusi data dan menilai kesimetrisan sebaran data. Boxplot juga membantu Anda melihat derajat penyebaran data dengan lebih mudah.

Boxplot adalah alat yang sangat berguna untuk memahami distribusi data. Dalam boxplot, terdapat beberapa elemen utama yang membantu Anda dalam analisis data.
Median adalah nilai tengah dari kumpulan data yang telah diurutkan. Dalam boxplot, median ditandai dengan garis horizontal di dalam kotak. Median membagi data menjadi dua bagian yang sama besar. Dengan mengetahui median, Anda dapat memahami pusat distribusi data dan melihat apakah data tersebut simetris atau tidak.
Kuartil pertama (Q1) dan kuartil ketiga (Q3) adalah nilai yang membagi data menjadi empat bagian yang sama besar. Kuartil pertama adalah nilai di bawah 25% dari data, sedangkan kuartil ketiga adalah nilai di bawah 75% dari data. Dalam boxplot, Q1 dan Q3 membentuk batas bawah dan atas dari kotak. Kuartil ini membantu Anda memahami sebaran data dan mengidentifikasi rentang di mana sebagian besar data berada.
Rentang Antar Kuartil (IQR) adalah selisih antara kuartil ketiga dan kuartil pertama (Q3 - Q1). IQR menunjukkan seberapa tersebar data di sekitar median. Dalam boxplot, IQR diwakili oleh panjang kotak. IQR sangat berguna untuk mengidentifikasi outlier, yaitu data yang berada jauh di luar rentang ini. Dengan memahami IQR, Anda dapat menilai variasi dalam data dan mendeteksi anomali.
Outlier adalah data yang berada jauh di luar rentang normal dari kumpulan data. Dalam boxplot, outlier sering kali ditandai dengan titik-titik yang berada di luar garis whisker. Anda dapat dengan mudah mengidentifikasi outlier dengan melihat elemen-elemen ini. Outlier dapat memberikan informasi penting tentang variasi data dan membantu Anda memahami distribusi data secara lebih mendalam.
Boxplot membantu dalam memahami karakteristik distribusi data, melihat derajat penyebaran data, menilai kesimetrisan sebaran data, dan menunjukkan adanya outlier dan nilai ekstrim dari data pengamatan.
Mengapa outlier penting? Berikut beberapa alasan:
Boxplot memberikan cara yang efektif untuk mendeteksi outlier. Anda dapat dengan cepat melihat apakah ada data yang berada di luar rentang normal dan mengambil tindakan yang diperlukan. Dengan memahami dan mengelola outlier, Anda dapat meningkatkan kualitas analisis data Anda dan membuat keputusan yang lebih tepat.

Boxplot adalah alat yang efektif untuk menampilkan distribusi data. Anda dapat melihat bagaimana data tersebar melalui elemen-elemen seperti median, kuartil, dan rentang antar kuartil. Dengan boxplot, Anda bisa memahami variasi data dan mengidentifikasi pola distribusi. Boxplot menonjolkan 'whiskers' yang menunjukkan variasi di luar kuartil atas dan bawah. Ini membantu Anda melihat seberapa jauh data tersebar dari median. Anda dapat dengan mudah membandingkan distribusi beberapa set data dengan menggunakan boxplot. Ini membuat boxplot sangat berguna dalam analisis data eksploratif.
Boxplot juga sangat berguna untuk mengidentifikasi outlier. Outlier adalah data yang berada jauh di luar rentang normal. Dalam boxplot, outlier sering kali ditandai dengan titik-titik di luar garis batas kuartil. Anda dapat dengan cepat melihat apakah ada data yang berbeda secara signifikan dari yang lain. Ini penting karena outlier dapat mempengaruhi analisis statistik. Dengan mengidentifikasi outlier, Anda dapat memastikan bahwa analisis Anda lebih akurat. Boxplot memberikan cara yang jelas dan sederhana untuk mendeteksi outlier dan memahami variasi data.
Diagram kotak mampu menunjukkan pencilan secara jelas dengan menggambarkan titik-titik di luar garis batas kuartil.
Boxplot membantu Anda dalam memahami karakteristik distribusi data dan mengidentifikasi nilai ekstrim. Dengan menggunakan boxplot, Anda dapat meningkatkan kualitas analisis data dan membuat keputusan yang lebih tepat.
Ketika Anda melihat sebuah boxplot, Anda dapat dengan mudah memahami distribusi data. Boxplot menampilkan elemen-elemen penting seperti median, kuartil, dan rentang antar kuartil. Median ditandai dengan garis di dalam kotak, menunjukkan nilai tengah dari data. Kuartil pertama dan ketiga membentuk batas kotak, memberikan gambaran tentang sebaran data. Rentang antar kuartil (IQR) menunjukkan variasi data di sekitar median. Dengan melihat panjang kotak dan whiskers, Anda bisa menilai seberapa tersebar data tersebut.
Boxplot juga menampilkan outlier, yang sering kali ditandai dengan titik-titik di luar whiskers. Outlier ini penting untuk diidentifikasi karena dapat mempengaruhi analisis statistik. Dengan memahami elemen-elemen ini, Anda dapat membaca boxplot dengan lebih baik dan mendapatkan wawasan tentang distribusi data.
Boxplot membantu Anda memahami simetri dan skewness dari distribusi data. Jika median berada di tengah kotak dan whiskers memiliki panjang yang sama, distribusi data cenderung simetris. Namun, jika median lebih dekat ke salah satu sisi kotak, ini menunjukkan skewness. Skewness positif terjadi ketika median lebih dekat ke kuartil pertama, sedangkan skewness negatif terjadi ketika median lebih dekat ke kuartil ketiga.
Dengan memahami simetri dan skewness, Anda dapat menilai apakah data memiliki bias atau kecenderungan tertentu. Ini penting dalam analisis data karena dapat mempengaruhi interpretasi dan keputusan yang diambil. Boxplot memberikan cara yang efektif untuk melihat karakteristik ini dan membantu Anda dalam analisis data yang lebih mendalam.
Boxplot menyajikan ringkasan visual dari karakteristik data yang penting, seperti simetri dan keberadaan outlier.
Dengan menggunakan boxplot, Anda dapat membandingkan distribusi antar kelompok data dengan mudah. Ini membuat boxplot menjadi alat yang sangat berguna dalam analisis data eksploratif dan membantu Anda membuat keputusan yang lebih tepat.

Buka FineBI

Pilih Data

Klik OK

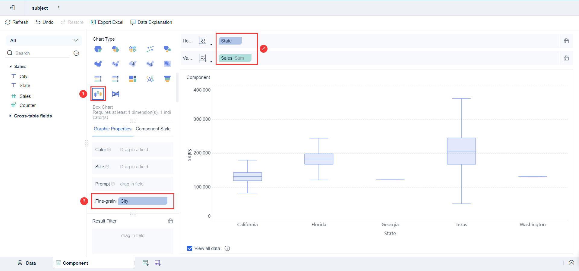
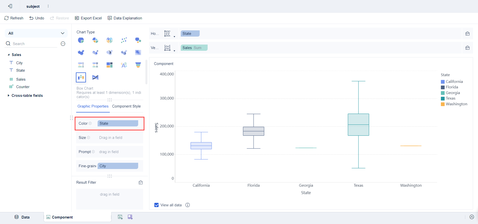
Buat Komponen Buat Boxplot


Mengatur Komponen Boxplot

Cek Boxplot Anda

FineBI menawarkan antarmuka yang mudah digunakan, memudahkan pengguna dari berbagai latar belakang teknis untuk membuat boxplot dan visualisasi data lainnya.
FineBI mendukung berbagai jenis grafik dan dataset, memungkinkan pembuatan laporan yang sangat disesuaikan.

Fitur interaktif memungkinkan pengguna untuk berinteraksi dengan data secara langsung, memberikan wawasan yang lebih dalam.
Laporan dapat diperbarui secara real-time, memastikan data yang digunakan selalu terbaru dan akurat.

FineBI memastikan data Anda tetap aman dengan fitur enkripsi dan kontrol akses berbasis peran.

Anda dapat menggunakan FineBI untuk melakukan analisis data eksploratif dengan lebih efektif. FineBI memungkinkan Anda untuk menghubungkan berbagai sumber data dan mengubah data mentah menjadi visualisasi yang informatif. Dalam proses ini, boxplot menjadi alat yang sangat berguna. Dengan boxplot, Anda dapat dengan cepat melihat distribusi data dan mengidentifikasi outlier. Ini membantu Anda memahami pola dalam data dan membuat keputusan yang lebih tepat.
FineBI memudahkan Anda dalam membuat boxplot dengan fitur drag-and-drop yang intuitif. Anda dapat menyesuaikan visualisasi sesuai kebutuhan dan mendapatkan wawasan yang lebih dalam tentang data Anda. Dengan analisis data eksploratif menggunakan FineBI, Anda dapat meningkatkan efisiensi dan akurasi dalam pengambilan keputusan.

FineReport memungkinkan Anda untuk membandingkan kelompok data dengan mudah. Anda dapat membuat laporan yang menampilkan boxplot untuk berbagai kelompok data. Ini membantu Anda melihat perbedaan distribusi antar kelompok dan mengidentifikasi pola yang mungkin tidak terlihat dengan metode lain.
Dengan FineReport, Anda dapat mengimpor data dari berbagai sumber dan membuat laporan yang dinamis. Boxplot dalam laporan ini memberikan gambaran visual yang jelas tentang distribusi data. Anda dapat dengan cepat melihat apakah ada perbedaan signifikan antar kelompok dan mengambil tindakan yang diperlukan.
FineReport juga mendukung integrasi dengan berbagai sumber data, sehingga Anda dapat menggabungkan data dari berbagai sistem bisnis. Ini memudahkan Anda dalam membuat laporan yang komprehensif dan mendapatkan wawasan yang lebih mendalam tentang data Anda.

Boxplot menawarkan cara yang efisien untuk memvisualisasikan data. Anda dapat dengan cepat melihat distribusi data dan mengidentifikasi pola atau anomali. Dengan elemen-elemen seperti median, kuartil, dan rentang antar kuartil, boxplot memberikan gambaran yang jelas tentang sebaran data. Anda tidak perlu menganalisis data secara mendalam untuk mendapatkan wawasan penting. Boxplot menyajikan informasi ini dalam satu tampilan yang ringkas dan mudah dipahami.
Boxplot juga membantu Anda membandingkan distribusi data dari beberapa kelompok. Anda dapat melihat perbedaan dan kesamaan antar kelompok dengan cepat. Ini sangat berguna dalam analisis data eksploratif. Anda dapat menghemat waktu dan usaha dalam memahami data yang kompleks. Dengan boxplot, Anda dapat membuat keputusan yang lebih tepat berdasarkan visualisasi data yang efisien.
FineVis adalah platform visualisasi data yang memanfaatkan keunggulan boxplot. Anda dapat membuat visualisasi data yang menarik dan informatif dengan mudah. FineVis menyediakan lebih dari 60 jenis grafik, termasuk boxplot, yang dapat Anda buat dalam hitungan menit. Anda dapat melacak tren, menganalisis data, dan mempresentasikan informasi dengan lebih efektif.

Dengan FineVis, Anda dapat menyesuaikan dashboard sesuai kebutuhan. Anda dapat menggabungkan berbagai jenis grafik untuk mendapatkan wawasan yang lebih mendalam. FineVis memungkinkan Anda untuk menghubungkan data dari berbagai sumber dan menyajikannya dalam visualisasi yang dinamis. Anda dapat meningkatkan efisiensi analisis data dan membuat keputusan yang lebih tepat dengan menggunakan boxplot dalam platform ini.
FineVis memungkinkan Anda untuk membuat grafik yang menarik dan informatif dengan mudah, membantu Anda dalam mengoptimalkan wawasan data dan menyederhanakan proses pembuatan keputusan.
Dengan memanfaatkan boxplot dalam FineVis, Anda dapat meningkatkan kualitas analisis data Anda. Anda dapat dengan cepat mengidentifikasi pola dan anomali dalam data. Ini membantu Anda dalam membuat keputusan yang lebih tepat dan meningkatkan kinerja bisnis Anda. Boxplot dalam FineVis memberikan cara yang efektif untuk memvisualisasikan data dan mendapatkan wawasan yang lebih dalam.

Ketika Anda menggunakan boxplot, penting untuk memilih data yang tepat. Boxplot sangat efektif untuk data numerik yang memiliki distribusi yang dapat diukur. Anda harus memastikan bahwa data yang Anda pilih memiliki variasi yang cukup untuk ditampilkan secara grafis. Data yang terlalu homogen mungkin tidak memberikan informasi yang berarti dalam boxplot.
Boxplot menyajikan ringkasan visual dari karakteristik data yang penting.
Anda juga harus mempertimbangkan ukuran sampel. Boxplot bekerja dengan baik untuk data dengan ukuran sampel sedang hingga besar. Jika data Anda terlalu kecil, pertimbangkan untuk menggunakan grafik lain seperti stem and leaf yang lebih cocok untuk menggambarkan distribusi data kecil.
Saat menggunakan boxplot, Anda harus berhati-hati agar tidak membuat kesalahan umum. Salah satu kesalahan yang sering terjadi adalah mengabaikan outlier. Outlier dapat memberikan wawasan penting tentang data Anda. Jangan abaikan titik-titik ini, karena mereka bisa menunjukkan anomali atau kesalahan dalam data.
Diagram kotak mampu menunjukkan pencilan secara jelas dengan menggambarkan titik-titik di luar garis batas kuartil.
Pastikan Anda memahami elemen-elemen dalam boxplot. Kesalahan dalam membaca median, kuartil, atau rentang antar kuartil dapat mengarah pada interpretasi yang salah. Selalu periksa kembali elemen-elemen ini untuk memastikan analisis Anda akurat.
Terakhir, hindari membandingkan boxplot dari dataset yang sangat berbeda tanpa mempertimbangkan konteksnya. Boxplot sangat berguna untuk membandingkan distribusi antar kelompok, tetapi Anda harus memastikan bahwa kelompok-kelompok tersebut relevan dan sebanding. Dengan mengikuti tips ini, Anda dapat memaksimalkan manfaat boxplot dalam analisis data Anda.

Boxplot, juga dikenal sebagai diagram kotak-garis, adalah alat visualisasi data yang menggambarkan distribusi dataset melalui lima statistik utama: nilai minimum, kuartil pertama (Q1), median (Q2), kuartil ketiga (Q3), dan nilai maksimum. Boxplot efektif dalam mengidentifikasi outlier dan memberikan gambaran tentang variabilitas serta simetri data. Komponen utamanya termasuk kotak (box) yang menunjukkan rentang antar kuartil (IQR) dan garis (whiskers) yang merepresentasikan rentang data di luar IQR. Boxplot sangat berguna dalam perbandingan distribusi data di berbagai kelompok atau kondisi.
Boxplot memberikan banyak manfaat dalam analisis statistik. Anda dapat dengan mudah memahami distribusi data dan mengidentifikasi outlier. Memahami elemen dan interpretasi boxplot sangat penting. Ini membantu Anda dalam membuat keputusan yang lebih tepat. Gunakan boxplot dalam analisis data sehari-hari Anda. Produk FanRuan seperti FineBI, FineReport, dan FineVis memudahkan Anda dalam memanfaatkan boxplot. Dengan alat ini, Anda dapat meningkatkan kualitas analisis data dan mendapatkan wawasan yang lebih dalam.
FineBI adalah alat visualisasi data yang sangat efektif, terutama dalam pembuatan boxplot yang membantu dalam analisis distribusi data. Berikut adalah beberapa alasan mengapa Anda harus mencoba FineBI untuk membuat boxplot:
FineBI menawarkan antarmuka pengguna yang intuitif dan mudah digunakan, memungkinkan pengguna dari berbagai latar belakang teknis untuk membuat boxplot tanpa kesulitan. Anda hanya perlu melakukan drag-and-drop untuk membuat visualisasi yang kompleks, membuat proses ini sangat efisien dan tidak memakan waktu.

Dengan FineBI, Anda dapat menyaring dan membersihkan data dengan mudah sebelum membuat boxplot. Alat-alat ini memastikan bahwa data yang digunakan dalam analisis adalah akurat dan konsisten, yang merupakan dasar untuk analisis yang andal.
FineBI memungkinkan penyesuaian yang tinggi dalam pembuatan boxplot. Anda dapat menyesuaikan berbagai parameter seperti warna, label, dan ukuran untuk mendapatkan visualisasi yang diinginkan. Ini membantu dalam membuat boxplot yang tidak hanya informatif tetapi juga menarik secara visual.
FineBI memungkinkan pembuatan boxplot yang interaktif, di mana pengguna dapat berinteraksi dengan data secara langsung. Misalnya, Anda dapat mengeklik pada bagian tertentu dari boxplot untuk melihat rincian lebih lanjut atau untuk menyaring data berdasarkan kategori tertentu. Ini sangat berguna untuk analisis yang lebih mendalam.

Salah satu keunggulan FineBI adalah kemampuan untuk memperbarui visualisasi secara real-time. Ini berarti boxplot Anda akan selalu mencerminkan data terbaru, yang sangat penting dalam lingkungan bisnis yang dinamis di mana data terus berubah.

FineBI mendukung integrasi dengan berbagai sumber data, termasuk basis data relasional, file Excel, dan API. Ini memungkinkan Anda untuk menggabungkan data dari berbagai sistem dengan mudah dan cepat, memastikan bahwa semua data yang relevan tersedia untuk analisis.

FineBI mendukung kolaborasi tim, memungkinkan beberapa pengguna untuk bekerja pada laporan yang sama secara bersamaan. Fitur ini meningkatkan efisiensi dan akurasi laporan, serta memungkinkan tim untuk berbagi wawasan dan bekerja lebih efektif.

Dengan FineBI, Anda dapat membuat boxplot dan visualisasi data lainnya dengan mudah dan efisien. Alat ini menawarkan solusi lengkap untuk pengumpulan, pemrosesan, dan visualisasi data, yang memungkinkan Anda membuat keputusan yang lebih informasi berdasarkan data yang visual. FineBI tidak hanya membantu Anda memahami data dengan lebih baik tetapi juga mempercepat proses analisis dan pelaporan.
Ayo, coba FineBI sekarang dan rasakan sendiri manfaatnya dalam meningkatkan kinerja analisis data Anda! Dengan FineBI, Anda dapat membuat boxplot dengan cepat dan akurat, serta membuat keputusan yang lebih baik berdasarkan data yang visual.
5 Tahap Untuk Membuat Diagram Gantt
Cara Mudah Membuat Histogram untuk Pemula
Cara Mudah Membuat Diagram Garis untuk Pemula
Cara Membaca Data Dalam Diagram Batang
Menjelajahi Keajaiban Data: Contoh dan Pertimbangan Visualisasi Data
Panduan Utama Visualisasi Data Dalam Berbagai Industri
15 Alat Visualisasi Data Terbaik di Tahun 2024
Apa Itu Dashboard dan Cara Memvisualisasikan Data
Cara Membuat Visualisasi Data yang Efektif
22 Jenis Visualisasi Untuk Meningkatkan Visualisasi Analisis Anda


Penulis
Lewis
Analis Data Senior di FanRuan
Artikel Terkait

Perbandingan 7 Data Visualization Tools untuk Bisnis 2026: Mengapa FineReport Layak Masuk Shortlist
What is "data visualization tools" . data visualization tools adalah perangkat lunak yang mengubah data mentah menjadi grafik, $1, peta, dan $1 visual agar pola, tren, serta anomali lebih cepat dipahami. Bagi bisnis, ala
Lewis Chou
1970 Januari 01

Cara Memasukkan Gambar Excel ke Dalam Sel dengan Mudah
Masukkan gambar excel ke dalam sel dengan mudah agar gambar menempel rapi, mengikuti ukuran sel, dan worksheet tampak profesional tanpa ribet.
Lewis
2025 Agustus 06

Langkah Membuat Grafik di Excel untuk Pemula dengan Mudah
Ikuti langkah mudah membuat grafik di Excel untuk pemula. Visualisasikan data dengan cepat dan hasilkan grafik menarik tanpa pengalaman khusus.
Lewis
2025 Agustus 06